| Passwort vergessen?
Sie sind nicht angemeldet. |  Anmelden

Sprache auswählen:

Wumpus Gollum Forum von
Wumpus Welt der (alten) Radios
Sie sind nicht angemeldet.
 Anmelden

Schaltnetzteile für Röhrenversuche <50VDC
  •  
 1 2
 1 2
10.12.10 21:49
NorbertWerner 

500 und mehr Punkte

10.12.10 21:49
NorbertWerner 

500 und mehr Punkte

Re: Schaltnetzteile für Röhrenversuche <50VDC

Hallo Joe,

das stimmt, es gab hier sogenannte Zerhackerpatronen für Autoradios, aber die Masse des Pendels lies auch nur eine kleine Frequenz zu. Für eine Modulation war diese Frequenz (zum Glück) ungeeignet um Störungen bei hohen Frequenzen zu erzeugen.
Obwohl das ist nicht ganz richtig, denn die Abrissfunken der Kontakte waren auch manchmal ganz lästig.

Norbert

!
!!! Fotos, Grafiken nur über die Upload-Option des Forums, KEINE FREMD-LINKS auf externe Fotos.    

!!! Keine Komplett-Schaltbilder, keine Fotos, keine Grafiken, auf denen Urheberrechte Anderer (auch WEB-Seiten oder Foren) liegen!
Solche Uploads werden wegen der Rechtslage kommentarlos gelöscht!

Keine Fotos, auf denen Personen erkennbar sind, ohne deren schriftliche Zustimmung.

Den Beitrag-Betreff bei Antworten auf Threads nicht verändern!
10.12.10 22:10
joeberesf 

500 und mehr Punkte

10.12.10 22:10
joeberesf 

500 und mehr Punkte

Re: Schaltnetzteile für Röhrenversuche <50VDC

Hallo Norbert,

also echte Elektromechanik ? Schalter ein und aus... sehr interessant. Was hat denn das Pendel
angstoßen, also woher kam die Kraft dafür ? Ein elektomechanisches Schaltnetzteil, gibt es denn ein
Bild oder eine Zeichnung davon ?

Gruß

Joe

10.12.10 22:45
roehrenfreak

nicht registriert

10.12.10 22:45
roehrenfreak

nicht registriert

Re: Schaltnetzteile für Röhrenversuche <50VDC

Guten Abend Kollegen,

ja so ist es - ein Schaltnetzteil auf mechanisch. In der so genannten "Zerhackerpatrone" arbeitet ein elektromagnetisch angeregter Schwinganker nach dem Prinzip des "Wagner'schen Hammers" (wie bei einer einfachen Gleichstrom-Türklingel), der einen Kontaktsatz periodisch umschaltet. Damit wird letzlich am Wandlertrafo eine Wechselspannung erzeugt, die hochtransformiert wird und mit einem weiteren Kontaktsatz wieder gleichgerichtet wird. Die Schaltfrequenz liegt bei 50 bis 100Hz.

Hier ein Bild des Innenlebens einer solchen Zerhackerpatrone:



Freundliche Grüsse,
Jürgen rf

Noli turbare circulos meos (Störe meine KREISE nicht! - Archimedes)

Datei-Anhänge
wgl24_02.jpg wgl24_02.jpg (306x)

Mime-Type: image/jpeg, 109 kB

10.12.10 22:57
DL7RR 

500 und mehr Punkte

10.12.10 22:57
DL7RR 

500 und mehr Punkte

Re: Schaltnetzteile für Röhrenversuche <50VDC

Na Jürgen,
das kann ich Dir nur empfehlen,1964 hatte ich solch einen Wandler aufgebaut der Trafo ein M85 selbst gewickelt und mit 2xAD135 glaube ich mich noch erinnern zu können bei rd. 450Hz betrieben an 6V.Da damit ein Emil und ein Cäsar betrieben wurden in einem VW Käfer der nur 6V hatte.Meine 1. Mobilfunkstation.

Als Empfänger der Emil,und als Sender der Cäsar mit der P35 in der Endstufe,es spielte alle hervorragend!!!






Liebe Grüße Bernhard



Die Antenne ist der beste HF-Verstärker!!!

10.12.10 23:27
joeberesf 

500 und mehr Punkte

10.12.10 23:27
joeberesf 

500 und mehr Punkte

Re: Schaltnetzteile für Röhrenversuche <50VDC

roehrenfreak:
........und mit einem weiteren Kontaktsatz wieder gleichgerichtet wird. Die Schaltfrequenz liegt bei 50 bis 100Hz.

/quote]

Wie gleichgerichtet ..? mit dem einem weiteren Kontktsatz ?? Wie geht das denn? Immer zum richtigen
Zeitpunkt die positive Halbwelle treffen.. mechanisch? echt ulkig das Ding. Warum denn keine Gleichrichter-
röhre hinter dem Trafo? Und wie hoch waren die gewonnenen Spannungen aus einer 6V Batterie? Oder besser
gesagt: Wie hoch waren die Betriebsspannungen der Geräte, die so im Auto betrieben wurden?

Gruß

Joe

11.12.10 00:11
joeberesf 

500 und mehr Punkte

11.12.10 00:11
joeberesf 

500 und mehr Punkte

Re: Schaltnetzteile für Röhrenversuche <50VDC

Hallo zusammen,

ich habe mir gerade den Beitrag zu den Zerhackern im WGF in 2009 angesehen. Also ich hätte
diese Technik so nicht erwartet. Als Jugendlicher hatte ich mir für die Schule mal einen kleinen
Elktrospaßschocker selbst gebaut. Der Bestand aus einer dicken Eisendrossel+9V Block+Taster
Immer wenn man Ein /Aus machte bekam man schön eine gefeuert. Ist das gleiche Prinzip.
Das man damit aber auch Röhrenradios vernünftig zum Laufen bringt, hätte ich so nicht erwartet.

Ich hatte eher an einen Oszillator mit einer geeigneten Kleinspannungsröhre gedacht. Aber warscheinlich
bekommt man da kaum die nötige Leistung raus.

Tolle Technik..

Gruß

Joe

11.12.10 07:32
wumpus 

Administrator

11.12.10 07:32
wumpus 

Administrator

Re: Schaltnetzteile für Röhrenversuche <50VDC

joeberesf:

...... ich habe mir gerade den Beitrag zu den Zerhackern im WGF in 2009 angesehen......

Hallo Joe,
auch im Wumpus-Kompendium ist einiges zum Zerhacker zu finden:


http://www.oldradioworld.de/hints-reparaturen.htm#133

Gruß von Haus zu Haus Rainer (Forum-Admin)

Möge kein Mögel-Dellinger-Effekt auftreten.

11.12.10 09:13
Franz 

0-49 Punkte

11.12.10 09:13
Franz 

0-49 Punkte

Re: Schaltnetzteile für Röhrenversuche <50VDC

Hallo zusammen,
meiner Erinnerungen nach, haben sich diese Zerhacker im Autoradio stets mit einem Sirren bemerkbar gemacht, welches durch die Empfangslautstärke übertönt werden musste . Das Störgeräusch nahm mit zunehmendem Alter der Zerhackerpatrone noch zu.
Erfahrung beruht auf dem Gerät Blaupunkt Mod. Frankfurt
Grüsse Franz

11.12.10 10:22
Franz 

0-49 Punkte

11.12.10 10:22
Franz 

0-49 Punkte

Re: Schaltnetzteile für Röhrenversuche <50VDC

Hallo zusammen,
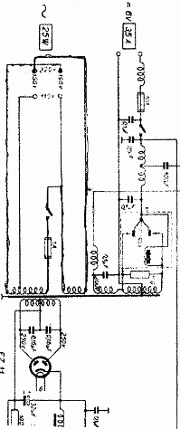
noch im Nachgang die Schaltung eines Radione R 2 . Diese Zerhackerschaltung war wohl üblich für Autoradio Schaltungen
Gruss Franz

Zuletzt bearbeitet am 11.12.10 10:24

Datei-Anhänge
R2.jpg R2.jpg (327x)

Mime-Type: image/bmp, 278 kB

11.12.10 10:29
Klaus 

500 und mehr Punkte

11.12.10 10:29
Klaus 

500 und mehr Punkte

Re: Schaltnetzteile für Röhrenversuche <50VDC

Hallo zusammen,

eine ähnliche Zerhackerpatrone verwendete ich vor vielen Jahren, um ein 12V Autoradio in meinem 6V Kadett zu verwenden.
Ich meine mich zu erinnern, dass man bei leisen Passagen das Zerhackergeräusch im Hintergrund ebenfalls heraushören konnte.

Und mit meinem ersten Experimentierkasten, dem KOSMOS Elektromann, ließ sich ein Elektrisiergerät aufbauen, welches eben
ebenfalls nach dem Prinzip des Wagnerschen Hammers funktionierte.

Viele Grüße
Klaus

 1 2
 1 2
bisschen   Röhrenversuche   Ausgangsspannung   sichere   brauchst   Schaltnetzteile   Heizung   höchsten   vernünftigen   erwartenden   empfehlen   100-200mA   Laborversorgung   Stromwert   Röhrentechnik   regelbare   Selbstbau   liefern   Brückengleichrichter   nämlich