| Passwort vergessen?
Sie sind nicht angemeldet. |  Anmelden

Sprache auswählen:

Wumpus Gollum Forum von
Wumpus Welt der (alten) Radios
Sie sind nicht angemeldet.
 Anmelden

Ducati 2352: suche passenden NTC für Heizkreis
  •  
 1
 1
04.11.12 14:02
ManfredRuf 

100-249 Punkte

04.11.12 14:02
ManfredRuf 

100-249 Punkte

Ducati 2352: suche passenden NTC für Heizkreis

Hallo zusammen,

habe gerade einen kleinen Italiener auf dem Tisch. Er läuft wieder nach Tausch von ein paar defekten Teilen. Die Hauptursache war die durchgebrannte Heizung der GR-Diode UZ41. Um ein erneutes schnelles Verglühen zu verhindern, wollte ich gerne einen Heissleiter in den Heizungskreis einbringen.



Nur weiss ich nicht so recht was ich da nehmen soll. Beim blauen C habe ich den gefunden:

Best.Nr. 500657 - 62
Technische Daten
Typ B5736-S100-M
Ausführung S364
R 25 10 Ohm
Nenn-Temperatur +25 °C
RoHS-konform Ja
Toleranz ± 20 %
I 25 max 7.5 A

Den gibts dort auch mit 2,5 und 5 Ohm. Was raten die Erfahrenen ?

Danke für Tipps und Gruss,

Manfred

Datei-Anhänge
TMP.JPG TMP.JPG (254x)

Mime-Type: image/jpeg, 15 kB

Noch gefällt der Beitrag keinem Nutzer.
!
!!! Fotos, Grafiken nur über die Upload-Option des Forums, KEINE FREMD-LINKS auf externe Fotos.    

!!! Keine Komplett-Schaltbilder, keine Fotos, keine Grafiken, auf denen Urheberrechte Anderer (auch WEB-Seiten oder Foren) liegen!
Solche Uploads werden wegen der Rechtslage kommentarlos gelöscht!

Keine Fotos, auf denen Personen erkennbar sind, ohne deren schriftliche Zustimmung.

Den Beitrag-Betreff bei Antworten auf Threads nicht verändern!
04.11.12 15:30
nobbyrad58 

500 und mehr Punkte

04.11.12 15:30
nobbyrad58 

500 und mehr Punkte

Re: Ducati 2352: suche passenden NTC für Heizkreis

Hallo Manfred!

Beim Betrachten des Schaltbildausschnitt fällt auf das es nur für 110 - 120 Volt so funktionieren kann. Beim Addieren der Heizspannungen komme ich auf 115 Volt ges. Es müssen also noch 115 V an einem Widerstand abfallen, den sehe ich jedoch nicht. Ein Durchbrennen der Heizfäden ist so also unvermeidlich. Eine kleine Rechnung ergab einen Widerstand von 1150 der in Serie mit dem Heizkreis sein muss. Ein NTC müsste also diesen Warmwiderstand haben und die entsprechende Belastbarkeit.
Mit dem C NTC wird das so nicht klappen.

MFG Nobby

04.11.12 19:04
ManfredRuf 

100-249 Punkte

04.11.12 19:04
ManfredRuf 

100-249 Punkte

Re: Ducati 2352: suche passenden NTC für Heizkreis

Hallo Nobby,

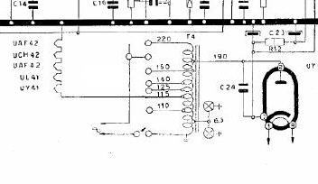
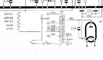
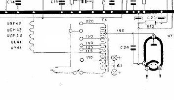
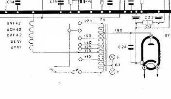
danke für die Antwort. Das Schaltbild ist leider sehr unscharf, deshalb ist schlecht zu sehen, dass der Heizkreis an der 115V-Anzapfung des Spartrafos angeschlossen ist.


Ich hab die Verbindumg jetzt etwas nachgezogen. Jetzt sieht man glaub' ich besser, was ich vorhabe. Also einen Heissleiter in Serie in den Heizkreis. Kann mich nur noch nicht für den richtigen Warmwiderstand entscheiden. Ich tendiere aber zu den 10 Ohm, was dann auch die heutige Netzspannung von 230V etwas kompensieren kann.


Gruss, Manfred

Datei-Anhänge
TMP.JPG TMP.JPG (224x)

Mime-Type: image/jpeg, 15 kB

04.11.12 20:07
nobbyrad58 

500 und mehr Punkte

04.11.12 20:07
nobbyrad58 

500 und mehr Punkte

Re: Ducati 2352: suche passenden NTC für Heizkreis

Hallo Manfred!

Der Widerstand muss 1150 haben! 10 reichen bei weiten nicht. Habe die Heizspannungen der Röhren addiert und komme auf 115 Volt. Die Netzspannung ist heute 230 Volt; also müssen 230 - 115 = 115 Volt am Vorwiderstand abfallen. Nach dem Ohmschen Gesetz hat dieser Widerstand 1150. Früher gab es spezielle NTC Widerstände für Alltromgeräte in diesen Größen, diese hatten eine speziell angepasste Kennlinie für diesen Zweck. Am besten wäre nach solch einen Widerstand zu suchen.
Nachtrag: Hab mal ein bisschen geschaut und überlegt: Es gibt 22 K NTC die haben aber nur 450 mW, die Leistung des R muss aber ~ 12 W sein.
Wenn man 26 von den 22 K parallel schaltet hat man die erforderliche Leistung, dann aber 846 für den Rest von 286könnte ein normaler R eingesetzt werden. Natürlich wäre auch eine andere Kombination in Grenzen möglich, ist Rechenarbeit. Ich gebe zu das der Vorschlag ein bisschen Banane ist, aber möglich wäre es oder?

MFG Nobby

Zuletzt bearbeitet am 04.11.12 20:30

05.11.12 14:00
nobbyrad58 

500 und mehr Punkte

05.11.12 14:00
nobbyrad58 

500 und mehr Punkte

Re: Ducati 2352: suche passenden NTC für Heizkreis

Hallo an Alle!

Manfred hat mich darauf aufmerksam gemacht, das es sich um ein Wechselstromgerät mit Spartrafo handelt. Die Berechnung mit dem 1150 Ohm Widerstand stimmt so nicht. Hab nicht so genau hingesehen und nachgedacht.
Der Widerstand würde nur bei direkten Anschluss an 230 V diesen Wert haben müssen. Der Heizkreis wird bei obigen Radio dank Spartrafo immer mit 115 V gespeist.

MFG Nobby

05.11.12 17:02
Martin.M 

500 und mehr Punkte

05.11.12 17:02
Martin.M 

500 und mehr Punkte

Re: Ducati 2352: suche passenden NTC für Heizkreis

man könnte das ändern auf einen 100mA Urdox,
es wär dann ber verbastelt.

nette Grüße
Martin

06.11.12 09:14
wumpus 

Administrator

06.11.12 09:14
wumpus 

Administrator

Re: Ducati 2352: suche passenden NTC für Heizkreis

Hallo zusammen,

der RICHTIGE Ersatz für diese NTC-Oldtimer entwickelt sich zu einem richtigen Problem. Fast so wie die Beschaffung noch leuchtkräftiger Magischer Augen / Fächer. So richtige Lösungen gibt es dafür nur bedingt. Sinngemäß gilt dass auch für die Urdox. und Wasserstoff-Widerstände.

Es scheint heute keinen Bedarf mehr für diese Bauteile zu geben....



Gruß von Haus zu Haus
Rainer (Forumbetreiber)

06.11.12 19:55
ManfredRuf 

100-249 Punkte

06.11.12 19:55
ManfredRuf 

100-249 Punkte

Re: Ducati 2352: suche passenden NTC für Heizkreis

Hallo an alle,

in der Zwischenzeit habe ich einige andere NTC's (mit anderen Widerstands- und Leistungswerten) ausfindig gemacht und werde verschiedene probeweise in den Heizkreis einschleifen. Von den Ergebnissen werde ich dann in ein paar Tagen an dieser Stelle berichten.

@Martin & Rainer:
Urdox habe ich bereits wegen mangelnder Verfügbarkeit und bekannter Sicherheitsbedenken ausgeschlossen.

Gruss an Alle,
Manfred

 1
 1
115V-Anzapfung   ausgeschlossen   Sicherheitsbedenken   Schaltbildausschnitt   Leistungswerten   erforderliche   Widerstand   Warmwiderstand   Nenn-Temperatur   Forumbetreiber   angeschlossen   durchgebrannte   passenden   Wechselstromgerät   leuchtkräftiger   Verfügbarkeit   funktionieren   Heizkreis   Heizspannungen   Wasserstoff-Widerstände